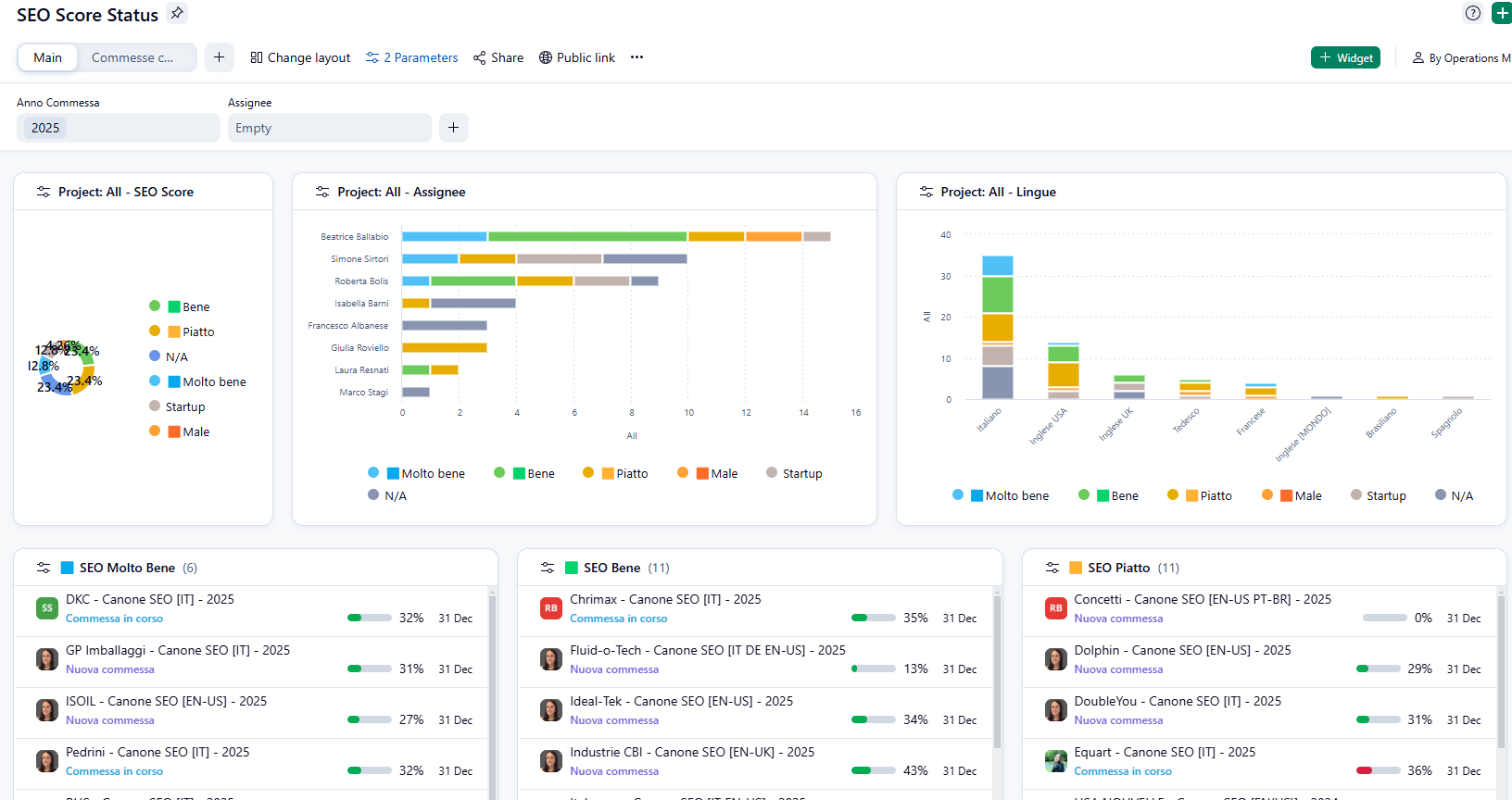
2024 saw the introduction of the new dashboards.
They have truly been a game changer for us, allowing us to gather different information in one place.
With the help of the entire team, we have defined a daily use dashboard to help us monitor, every day, the activities we need to do every day / week.
By being able to organize the widgets in a personalized way, we can all have an eye on what we need at any time.

In addition to this use, it is very useful for department managers to monitor the progress of projects, in this case the SEO projects we follow and thanks to the total filters in the dashboards, to be able to navigate the data quickly.
